程志芳
安科瑞電氣股份有限公司,上海 嘉定 201801;
摘要:介紹南陽市南石醫院配電配電項目電力監控系統,采用智能電力儀表采集配電現場的各種電參量和開關信號。系統采用現場就地組網的方式,組網后通過現場總線通訊并遠傳至后臺,通過Acrel-2000型電力監控系統實現配電回路用電的實時監控和電能管理。
關鍵詞: 南陽市南石醫院配電配電項目;智能電力儀表;Acrel-2000型;電力監控系統
0 概述
接入內容本工程為南陽市南石醫院配電配電項目,該項目位于中州路北京路交叉口西,本項目主要為醫院的擴建業務用房、舊院區等負荷提供電源,新裝變壓器總負荷約為10400KVA,其中主供變壓器安裝容量為7200KVA(2*1600KVA+2*2000KVA),備用變壓器安裝容量為3200KVA(2*1600KVA),高低壓配電室位于地下一層。
Acrel-2000型智能配電系統充分利用了現代電子技術、計算機技術、網絡技術和現場總線技術的最新發展,對變配電系統進行分散數據采集和集中監控管理。對配電系統的二次設備進行組網,通過計算機和通訊網絡,將分散的配電所的現場設備連接為一個有機的整體,實現電網運行的遠程監控和集中管理。
1 系統結構描述
本項目承接南陽市南石醫院配電配電項目電力監控系統。
高壓配電室進出線回路所安裝的安科瑞AM5、AM4系列微機綜合保護裝置,總計11臺,具體為:
1#配電室:2路進線回路、9路出線回路;
高低壓配電室進出線回路所安裝的安科瑞AEM96/CFK電力儀表,總計240臺,具體為:
1#配電室:2路進線回路、2路PT、9路出線回路;
2#配電室:6路進線回路、12路無功補償回路,3路聯絡、2路市電油機轉換、205路出線回路、6個溫控儀;
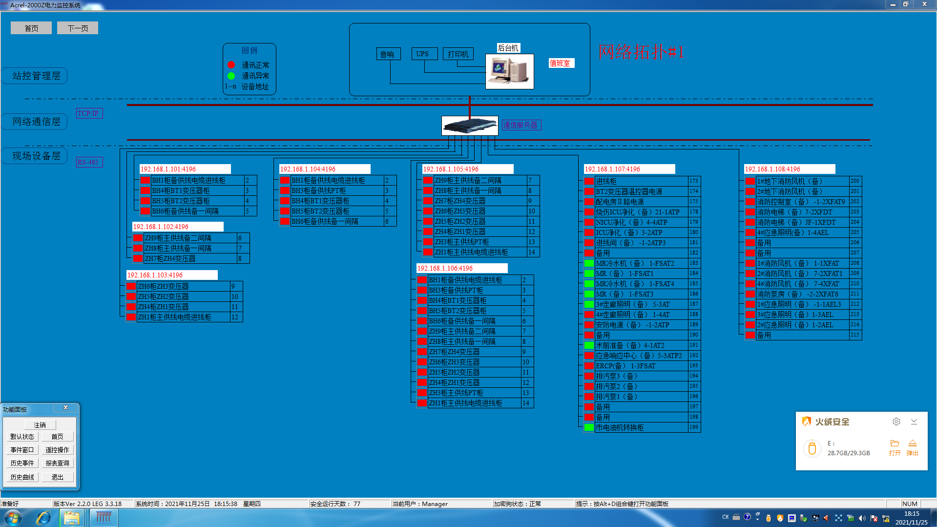
系統主機安裝在10KV變電站值班室本監控系統采用分層分布式結構,即站控層,通訊層與間隔層;
如圖(1.1)所示:

圖(1.1)電力監控系統網絡拓撲圖
間隔設備層主要為:多功能網絡電力儀表。這些裝置分別對應相應的一次設備安裝在電氣柜內,這些裝置均采用RS485通訊接口,通過現場MODBUS總線組網通訊,實現數據現場采集。
網絡通訊層主要為:串口服務器,其主要功能為把分散在現場采集裝置集中采集,同時遠傳至站控層,完成現場層和站控層之間的數據交互。
站控管理層:設有高性能工業計算機、顯示器、UPS電源、打印機等設備。監控系統安裝在計算機上,集中采集顯示現場設備運行狀況,以人機交互的形式顯示給用戶。
以上網絡儀表均采用RS485接口和MODBUS-RTU通訊協議,RS485采用屏蔽線傳輸,一般都采用二根連線,接線簡單方便;通訊接口是半雙工通信即通信的雙方都可以接收、發送數據但是在同一時刻只能發送或接收數據,數據最高傳輸速率為10Mbps。RS485接口是采用平衡驅動器和差分接收器的組合,抗噪聲干擾能力增強,總線上允許連接多達30個設備,最大傳輸距離為1km。
2 電力監控系統主要功能
2.1 數據采集與處理
數據采集是配電監控的基礎,數據采集主要由底層多功能網絡儀表采集完成,實現遠程數據的本地實時顯示。需要完成采集的信號包括:三相電壓U、三相電流I、頻率Hz、功率P、功率因數COSφ、電度Epi、遠程設備運行狀態等數據。
數據處理主要是把按要求采集到的電參量實時準確的顯示給用戶,達到配電監控的自動化化和智能化要求,同時把采集到的數據存入數據庫供用戶查詢。
2.2 人機交互
系統提供簡單、易用、良好的用戶使用界面。采用全中文界面,CAD圖形顯示低壓配電系統電氣一次主接線圖,顯示配電系統設備狀態及相應實時運行參數,畫面定時輪巡切換;畫面實時動態刷新;模擬量顯示;開關量顯示;連續記錄顯示等。
2.3 歷史事件
歷史事件查看界面主要為用戶查看曾經發生過的故障記錄、信號記錄、操作記錄、越限記錄提供方便友好的人機交互,通過歷史事件查看平臺,您可以根據自己的要求和查詢條件方便定位您所要查看的歷史事件,為您把握整個系統的運行情況提供了良好的軟件支持。
2.4 數據庫建立與查詢
主要完成遙測量和遙信量定時采集,并且建立數據庫,定期生成報表,以供用戶查詢打印。
2.5 用戶權限管理
針對不同級別的用戶,設置不同的權限組,防止因人為誤操作給生產,生活帶來的損失,實現配電系統的安全,可靠運行??梢酝ㄟ^用戶管理進行用戶登錄、用戶注銷、修改密碼、添加刪除等操作,方便用戶對賬號和權限的修改。
2.6 遠程報表查詢
報表管理程序的主要功能是根據用戶的需要設計報表樣式,把系統中處理的數據經過篩選、組合和統計生成用戶需要的報表數據。本程序還可以根據用戶的需要對報表文件采用定時保存、打印。同時本程序還向用戶提供了對生成的報表文件管理功能。
報表具有自由設置查詢時間實現日、月、年的電能統計,數據導出和報表打印等功能。
3 案例分析
南陽市南石醫院配電配電項目電力監控系統包含變電所電表,對變電所的低壓配電回路進行遠程實時監控和電能管理。
變電所采用多功能網絡電力儀表,其是針對電力系統、工礦企業、公共設施、智能大廈的電力監控需求而設計的網絡電力儀表,它能測量常規電力參數,如:三相電壓、電流、有功功率、無功功率、功率因數、頻率、有功電度、無功電度等多種電參量。該系列網絡電力儀表主要應用于變電站自動化、配電網自動化、小區電力監控、工業自動化、能源管理系統及智能建筑等領域。
低壓配電一次圖見圖(2),功能有電量遙測主要監測運行設備的電參量,其中包括:線三相電壓,電流,功率,功率因數,電能,頻率等電參量及配出回路的三相電流;遙信功能實現顯示現場設備的運行狀態,主要包括:開關的分、合閘運行狀態和通訊故障報警。

圖(2)低壓配電一次圖
遙信和遙測報警功能,主要完成對低壓各出線回路的開關運行狀態和負載進線監控,對開關變位和負載越限彈出報警界面,指示具體的報警位置并聲音報警,提醒值班人員及時處理。具備歷史查詢功能。見圖(3)。

圖(3) 高壓實時遙信報警信息
參數抄表功能,主要對低壓各出線回路的電參數進線查詢。支持任意時刻電參數查詢,具備數據導出和報表打印等功能。該報表查詢配電箱出線回路的電參數,主要包括:三相電壓、電流、功率因數、有功功率和有功電度。該報表各回路名稱和數據庫關聯,方便用戶修改回路名稱。見圖(4)。

圖(4) 參數抄表
系統通訊結構示意圖,主要顯示系統的組網結構,系統采用分層分布式結構,同時監測間隔層設備的通信狀態。紅色表示通訊正常,綠色表示通訊故障。見圖(5)。

圖(5)系統通訊結構示意圖
4 結束語
隨著社會的發展及電力的廣泛應用,電力監控系統已成為全國各地重點工程項目、標志性建筑/大型公共設施等大面積多變電所用戶的必然選擇,本文介紹的Acrel-2000電力監控系統在南陽市南石醫院配電配電項目的應用,可以實現對變電所低壓配電回路用電的實時監控與電力監控,不僅能顯示回路用電狀況,還具有網絡通訊功能,可以與串口服務器、計算機等組成電力監控系統。系統實現對采集數據的分析、處理,實時顯示變電所內各配電回路的運行狀態,對分合閘、負載越限具有彈出報警對話框及語音提示,并生成各種電能報表、分析曲線、圖形等,便于電能的遠程抄表以及分析、研究。該系統運行安全、可靠、穩定,為變電所用戶解決用電問題提供了真實可靠的依據,取得了較好的社會效益。[2]
參考文獻:
[1].任致程 周中. 電力電測數字儀表原理與應用指南[M]. 北京. 中國電力出版社. 2007. 4
[2].周中等編著. 智能電網用戶端電力監控與電能管理系統產品選型及解決方案[M]. 北京. 機械工業出版社. 2011.10
作者簡介:
QQ咨詢
咨詢熱線
微信咨詢
